- volledige Qbus integratie: deze domotica zit in ons huis vooral voor verlichting, en kreeg sinds kort een opening zodat alle sensoren gebruikt kunnen worden. Zo kunnen we bv de alles-uit schakelaar van Qbus (mooie glas-aanraakschakelaar) ook gebruiken om Shelly's in huis uit te zetten en garagepoort te sluiten. Devastator moest wel enkele hacks (heartbeat) inbouwen omdat de officiële integratie alleen werkt op Openhab (en niet Home Assistant), en zijn verbinding constant verliest...
- volledige integratie van een Zehnder-ventilatiesysteem met allerlei extra automatisaties ivm stroomverbruik verminderen: als we weg zijn staat dat ding bv op de 'away' stand, iets wat dus niet automatisch kan in de app van Zehnder zelf.
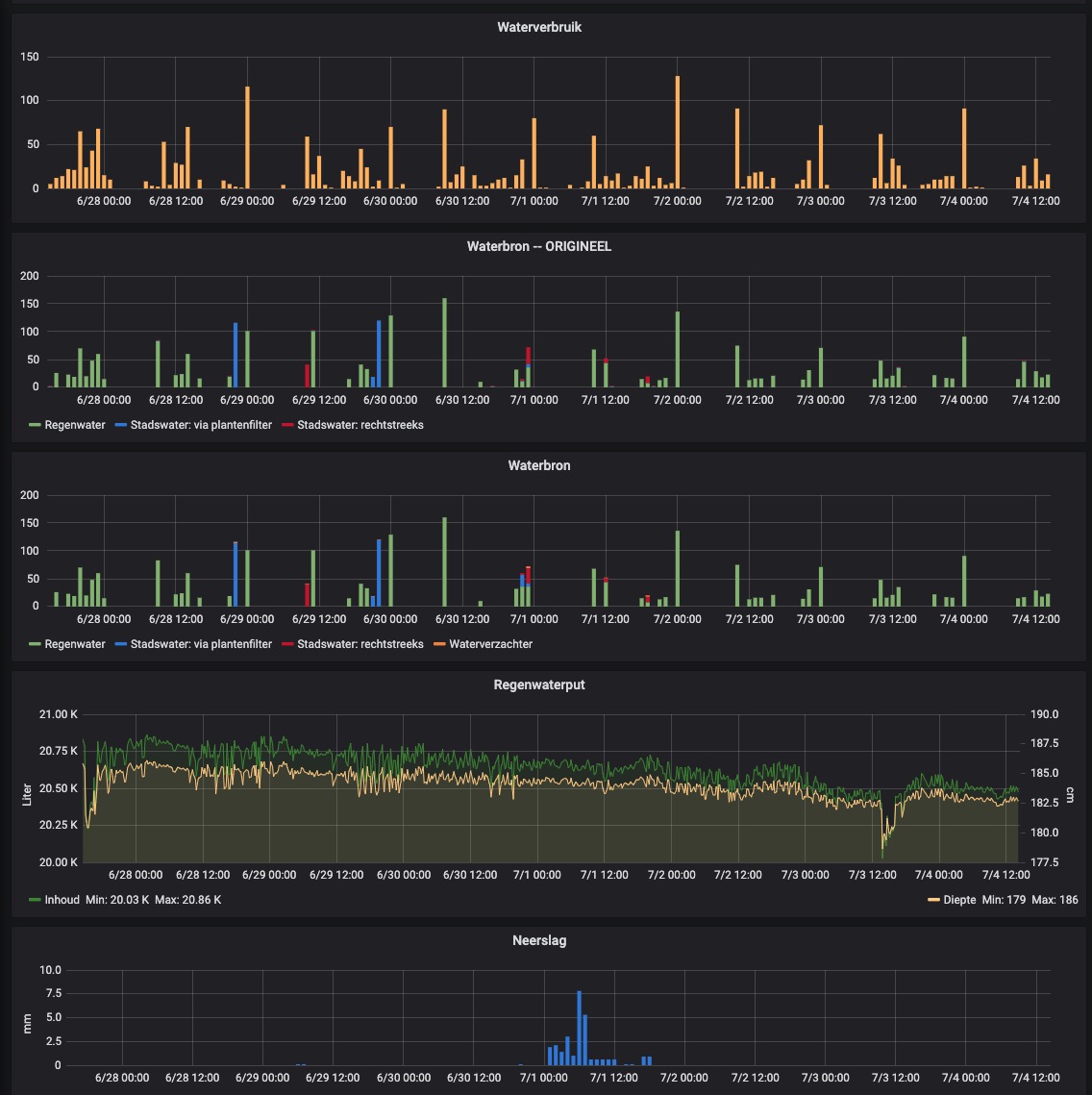
- watermetingen, oa douche na een activering via Alexa. De Sonos in de badkamer laat me weten zodra ik 25 liter - 50 liter enz verbruikt heb.
- heb veel Shelly's die bepaalde voedingen voor LED-verlichting (24V) uitschakelen als ze zeker niet nodig zijn en net op tijd inschakelen zodat qbus ze weer kan bedienen. Zo hebben we bv de sensor van het toilet (qbus) gebruikt om een shelly aan te schakelen, gevolgd door de toilet-led.
- weergave van de watertemperatuur van de douche, op een Hue-lamp.
- aansturing sloten (ook alles op slot doen als we niet thuis zijn)
- Androidtv aan = bepaalde Qbus-sfeer aan.
- garagepoort open bij aankomst en sluiten bij vertrek.
TODO:
- gastenpagina met scherm aan de muur maken voor het vakantiehuisje
Doel: stroomverbruik naar beneden halen (vooral ventilatie), en zo veel mogelijk lokaal (zonder internet) alles kunnen bedienen. Qbus heeft bijvoorbeeld zelf enkel een 'cloud'...
Ideeën meestal van mijzelf, uitvoering door Devastator (na serieus filteren)
Vul maar aan Devastator.
En to be honest: dit is professioneler gebouwd dan de oorspronkelijke domotica-installatie
Grafieken water
interface:




