Zonnepanelen 2021
-
luukske
- Pro Member

- Berichten: 305
- Lid geworden op: 10 mei 2020, 12:33
- Locatie: Hasselt
- Uitgedeelde bedankjes: 168 keer
- Bedankt: 45 keer
- Recent bedankt: 2 keer
De p1 poort kun je zelf activeren via mijn.fluvius.be .
Meter toevoegen via EAN-nummer en dan de poort openzetten. Was op 10 minuten gedaan.
Werkt overigens heel goed. Meterstanden worden elke seconde doorgestuurd. Ik heb er een rpi met domoticz aangehangen, dat instellen was ook iets van 5 minuten werk.
Meter toevoegen via EAN-nummer en dan de poort openzetten. Was op 10 minuten gedaan.
Werkt overigens heel goed. Meterstanden worden elke seconde doorgestuurd. Ik heb er een rpi met domoticz aangehangen, dat instellen was ook iets van 5 minuten werk.
-
Vaganzza
- Elite Poster

- Berichten: 3489
- Lid geworden op: 04 jan 2013, 22:33
- Uitgedeelde bedankjes: 80 keer
- Bedankt: 261 keer
Ik zit nu toch ook wel te denken om die P1 poort effectief te gaan gebruiken, al is het maar om de vrouw een beter en gemakkelijker inzicht te geven in het verbruik hier... Wat werkt nu eigenlijk het gemakkelijkste? Die HomeWizard? Of zijn er nog systemen?
Ik heb alvast Fluvius gecontacteerd om naar een dag-nacht teller te gaan vanaf 1 maart. Ik verander op dat moment ook van leverancier. Je moet minstens 15 werkdagen rekenen voor zo'n omschakeling en wil zelf de drukte voor zijn, ook al zou het mogelijk kunnen zijn dat het arrest nog niet gepubliceerd is tegen die datum.
Deze maanden zijn toch diegene die het minste opbrengen voor de zonnepanelen. Dat zal het grote verschil al niet meer maken.
Ik heb alvast Fluvius gecontacteerd om naar een dag-nacht teller te gaan vanaf 1 maart. Ik verander op dat moment ook van leverancier. Je moet minstens 15 werkdagen rekenen voor zo'n omschakeling en wil zelf de drukte voor zijn, ook al zou het mogelijk kunnen zijn dat het arrest nog niet gepubliceerd is tegen die datum.
Deze maanden zijn toch diegene die het minste opbrengen voor de zonnepanelen. Dat zal het grote verschil al niet meer maken.
Internet & TV: Hey internet (150/15) + Base TV via Apple TV
GSM: Hey Mobile L 80GB
iPhone 17 256GB| Mac Mini (2020 M1 16GB 1TB SSD) | MacBook Air M4 13" (2025) | iPad Pro M4 (2024) 256GB | Apple TV 4K 2022 (2x) | Ubiquiti Unifi: USW-16-POE Gen 2, Cloud Key Plus Gen 2, 1x U6 Pro en 5x UAP-AC-PRO
GSM: Hey Mobile L 80GB
iPhone 17 256GB| Mac Mini (2020 M1 16GB 1TB SSD) | MacBook Air M4 13" (2025) | iPad Pro M4 (2024) 256GB | Apple TV 4K 2022 (2x) | Ubiquiti Unifi: USW-16-POE Gen 2, Cloud Key Plus Gen 2, 1x U6 Pro en 5x UAP-AC-PRO
- devilkin
- Administrator

- Berichten: 7255
- Lid geworden op: 17 mei 2006, 20:10
- Uitgedeelde bedankjes: 1120 keer
- Bedankt: 711 keer
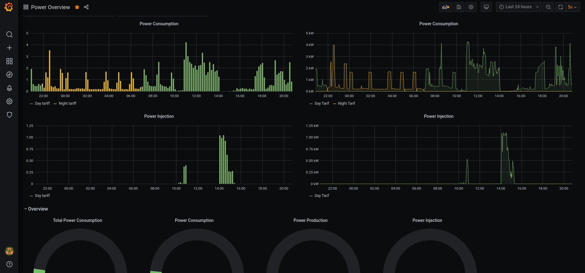
Ik gebruik zelf een usb kabel van de P1 poort naar m'n Pi4, waar Home Assistant + DSMR integratie op staat. Die stuurt de data op zijn beurt door naar een prometheus instantie waar ik dan met grafana grafiekjes mee trek.
Vb:
Er zit wel nog hier en daar een schoonheidsfoutje in maar het geeft een mooi beeld.
Vb:
Er zit wel nog hier en daar een schoonheidsfoutje in maar het geeft een mooi beeld.
Telenet All-Internet -- using CV8560E & OPNsense on PCEngines APU2E4
Proximus & Mobile Vikings -- Using OnePlus 8 Pro (ROM: Stock)
Proximus & Mobile Vikings -- Using OnePlus 8 Pro (ROM: Stock)
- svermassen
- Elite Poster

- Berichten: 2302
- Lid geworden op: 21 nov 2004, 20:05
- Uitgedeelde bedankjes: 356 keer
- Bedankt: 60 keer
Volgens mij is dat al vorige week maandag al in het BS verschenen. Kan iemand dat bevestigen.Vaganzza schreef: Je moet minstens 15 werkdagen rekenen voor zo'n omschakeling en wil zelf de drukte voor zijn, ook al zou het mogelijk kunnen zijn dat het arrest nog niet gepubliceerd is tegen die datum.
Zelf ben ik an contract aan het wijzigen.
Het zijn peanuts voor de injectie, maar beetjes...
- lacer
- Elite Poster

- Berichten: 3413
- Lid geworden op: 24 feb 2007, 23:15
- Locatie: 09
- Uitgedeelde bedankjes: 180 keer
- Bedankt: 202 keer
Mooi, daar is waarschijnlijk heel wat werk (en tijd) ingekropen 
EdpNet FiberXS: 144 / 48 Mbps
VoIp OVH + Gigaset C610IP + C430H
Telenet Digital TV HD Digicorder AD 2200
Rpi 2B Pi-Hole // Rpi 3B+ met Mqtt-Node-Red-InfluxDb-Grafana // Rpi 5B Kodi-21
FLUKSO monitoring Elec-Gas-Water-PV > Mqtt > Grafana
Ubuntu Mate 24.04
VoIp OVH + Gigaset C610IP + C430H
Telenet Digital TV HD Digicorder AD 2200
Rpi 2B Pi-Hole // Rpi 3B+ met Mqtt-Node-Red-InfluxDb-Grafana // Rpi 5B Kodi-21
FLUKSO monitoring Elec-Gas-Water-PV > Mqtt > Grafana
Ubuntu Mate 24.04
-
didi79
- Elite Poster

- Berichten: 1111
- Lid geworden op: 25 jun 2007, 17:19
- Locatie: 8930 Rekkem
- Uitgedeelde bedankjes: 124 keer
- Bedankt: 121 keer
Mocht iemand zijn logger van analoge meter OF energiemeter (3 fasen) verkopen voor een prijsje (misschien omdat je intussen een digitale meter hebt): ik heb wel interesse.
Ook al is het maar voor enkele maanden, wil wel eens zien hoe hoog of laag ons eigenverbruik is... Anders is eender welke berekening giswerk.
Ook al is het maar voor enkele maanden, wil wel eens zien hoe hoog of laag ons eigenverbruik is... Anders is eender welke berekening giswerk.
- honda4life
- Moderator

- Berichten: 6193
- Lid geworden op: 03 jan 2010, 21:42
- Locatie: 127.0.0.1
- Uitgedeelde bedankjes: 213 keer
- Bedankt: 392 keer
Zonder 1 jaar gegevens is deze data niet veel waard.didi79 schreef:Mocht iemand zijn logger van analoge meter OF energiemeter (3 fasen) verkopen voor een prijsje (misschien omdat je intussen een digitale meter hebt): ik heb wel interesse.
Ook al is het maar voor enkele maanden, wil wel eens zien hoe hoog of laag ons eigenverbruik is... Anders is eender welke berekening giswerk.
In de winter verbruik je meer en produceer je minder dan in de zomer.
Op Ali vind je trouwens meters voor rond de 15€ om in te bouwen van goede kwaliteit.
✂ – – – – – – – – – – – – – – – – – – – – – – – – – – – – – – – – – – – – – – – – – – – – – – – – – – – – – – – – – – – – – – – – – – – – – – – – – – – – –
- lacer
- Elite Poster

- Berichten: 3413
- Lid geworden op: 24 feb 2007, 23:15
- Locatie: 09
- Uitgedeelde bedankjes: 180 keer
- Bedankt: 202 keer
EdpNet FiberXS: 144 / 48 Mbps
VoIp OVH + Gigaset C610IP + C430H
Telenet Digital TV HD Digicorder AD 2200
Rpi 2B Pi-Hole // Rpi 3B+ met Mqtt-Node-Red-InfluxDb-Grafana // Rpi 5B Kodi-21
FLUKSO monitoring Elec-Gas-Water-PV > Mqtt > Grafana
Ubuntu Mate 24.04
VoIp OVH + Gigaset C610IP + C430H
Telenet Digital TV HD Digicorder AD 2200
Rpi 2B Pi-Hole // Rpi 3B+ met Mqtt-Node-Red-InfluxDb-Grafana // Rpi 5B Kodi-21
FLUKSO monitoring Elec-Gas-Water-PV > Mqtt > Grafana
Ubuntu Mate 24.04
-
didi79
- Elite Poster

- Berichten: 1111
- Lid geworden op: 25 jun 2007, 17:19
- Locatie: 8930 Rekkem
- Uitgedeelde bedankjes: 124 keer
- Bedankt: 121 keer
Mja heb toch liever dat mijn 3 fasen (4 mm² ?) blijven waar ze zitten. Toch bedankt.lacer schreef:https://nl.aliexpress.com/item/13662826 ... web201603_
Ik bedoelde eerder ofwel lichtmeter of reed switch op de Itron meter geplakt
ofwel logger met power clamps (genre https://aeotec.com/z-wave-home-energy-measure/)
-
Nexus1980
- Premium Member

- Berichten: 488
- Lid geworden op: 15 nov 2004, 11:48
- Uitgedeelde bedankjes: 76 keer
- Bedankt: 39 keer
Ik ben één van die idioten die op de valreep nog snel zonnepanelen liet plaatsen eind 2020. Ik wist het risico maar heb het onderschat. Ik heb geen spijt van mijn aankoop. Ik doe het niet alleen voor het geld verdienen, de tech en opvolging vind ik fun. Waar ik wel spijt van heb of toch anders had willen zien als ik wist wat ik nu weet is ongetwijfeld de orientatie van de panelen. Ik heb een plat dak en ze staan allemaal Z. Dat ik nu liever anders gezien.. bvb 60% zuid, 20% ZO en 20% ZW. Is hier nog iets aan te doen nu?
- cadsite
- userbase crew

- Berichten: 7232
- Lid geworden op: 20 jan 2015, 16:10
- Locatie: Kortrijk
- Uitgedeelde bedankjes: 351 keer
- Bedankt: 764 keer
- Recent bedankt: 4 keer
Je kan ze verzetten, maar vergeet niet dat je dan ook een aparte string op je omvormer nodig hebt per orientatie. Anders ben je meer achteruit dan vooruit.Nexus1980 schreef:Dat ik nu liever anders gezien.. bvb 60% zuid, 20% ZO en 20% ZW. Is hier nog iets aan te doen nu?
Ook heeft niet elke omvormer de mogelijkheid om verschillende strings te hebben en ook dat kost weer geld.
Dus misschien ben je niet eens zo verkeerd bezig.
-
ddd
- Elite Poster

- Berichten: 2581
- Lid geworden op: 08 feb 2010, 15:56
- Uitgedeelde bedankjes: 404 keer
- Bedankt: 199 keer
Wat nu ook beter is, is om ze wat rechter te zetten.
Minder opbrengst in de zomer, maar dan heb je toch overschot. En meer opbrengst in de winter.
Die ideale hoek van vroeger is niet meer van tel.
Mijn installatie ligt op een zadel dak, WZW - 45°. Vanaf 12.30 tot zonsondergang brengt die goed op.
Als ik er ga bijplaatsen gaat het plat tegen de gevel (90°) zijn, die bijna Zuid gericht is. Minder opbrengst in de zomer, maar in de winter wel maximaal.
Minder opbrengst in de zomer, maar dan heb je toch overschot. En meer opbrengst in de winter.
Die ideale hoek van vroeger is niet meer van tel.
Mijn installatie ligt op een zadel dak, WZW - 45°. Vanaf 12.30 tot zonsondergang brengt die goed op.
Als ik er ga bijplaatsen gaat het plat tegen de gevel (90°) zijn, die bijna Zuid gericht is. Minder opbrengst in de zomer, maar in de winter wel maximaal.
-
fendtje
- Elite Poster

- Berichten: 790
- Lid geworden op: 04 jan 2007, 01:06
- Uitgedeelde bedankjes: 37 keer
- Bedankt: 71 keer
Welkom in 2021 waar het ene voordeel door een ander wordt betaald en dat is wel normaal ?boulder schreef:Jfendtje schreef:Koken kost geld , belofte's zonder verantwoording te moeten afleggen.
En de rekening nadien is voor jan en alleman en dat vindt ge normaal zeker dat iemand uw voordeel mag ophoesten.
e reactie is totaal van de pot gerukt.
En dat is voor mij een ander debat dan de vraag of niet-ZP eigenaars moeten het gebruik van groene stroom door ZP-eigenaars subsidiëren.
Waarom moet ik als niet eigenaar van zonnepanelen mee betalen voor waar er wel geplaatst zijn.
-
Jack Daniels
- Elite Poster

- Berichten: 8028
- Lid geworden op: 06 jul 2008, 13:51
- Locatie: Dendermonde
- Uitgedeelde bedankjes: 384 keer
- Bedankt: 740 keer
Ofwel betaal je mee aan de boete die België opgelegd krijgt voor het niet behalen van milieunormen.
MacMini M1 - MacMini M2 - Fritz!Box 7590 AX + OVH VoIP
12x Sunpower 318W zonnepanelen
14x Sunpower 425W zonnepanelen
Huawei Luna2000 batterij 10kW
12x Sunpower 318W zonnepanelen
14x Sunpower 425W zonnepanelen
Huawei Luna2000 batterij 10kW
- Joe de Mannen
- Elite Poster

- Berichten: 7203
- Lid geworden op: 22 feb 2005, 12:46
- Uitgedeelde bedankjes: 532 keer
- Bedankt: 698 keer
- Recent bedankt: 2 keer
Ik ga hier nog 1 keer op reageren:fendtje schreef:Welkom in 2021 waar het ene voordeel door een ander wordt betaald en dat is wel normaal ?boulder schreef:Jfendtje schreef:Koken kost geld , belofte's zonder verantwoording te moeten afleggen.
En de rekening nadien is voor jan en alleman en dat vindt ge normaal zeker dat iemand uw voordeel mag ophoesten.
e reactie is totaal van de pot gerukt.
En dat is voor mij een ander debat dan de vraag of niet-ZP eigenaars moeten het gebruik van groene stroom door ZP-eigenaars subsidiëren.
Waarom moet ik als niet eigenaar van zonnepanelen mee betalen voor waar er wel geplaatst zijn.
Waarom moet ik betalen voor mensen die kinderen hebben ?
Waarom moet ik betalen voor mensen die met het openbaar vervoer rijden ?
Waarom moet ik betalen voor zieke mensen ?
Waarom moet ik betalen voor mensen zonder werk ?
Kortom waarom moet ik betalen voor een ander ?
Wat denkt ge, dat er in Brussel een printer staat waar de regering geld mee print om dat allemaal te betalen ?
Egoïst !
J.
Ik ben alleen verantwoordelijk voor mij eigen uitspraken, niet voor wat anderen ervan maken of aan toevoegen...
-
texke
- Starter

- Berichten: 14
- Lid geworden op: 26 mei 2009, 20:13
- Uitgedeelde bedankjes: 1 keer
- Bedankt: 1 keer
Ik heb mijn oeroud account nog eens opgezocht om net ditzelfde te zeggen, dus bij dezen. Geniet allemaal van de paar 100 euro belastingen die morgen terug van mijn brutoloon gaan, het is alleszins al lang geleden ik er heb van kunnen genietenJoe de Mannen schreef:Ik ga hier nog 1 keer op reageren:fendtje schreef:
Welkom in 2021 waar het ene voordeel door een ander wordt betaald en dat is wel normaal ?
Waarom moet ik als niet eigenaar van zonnepanelen mee betalen voor waar er wel geplaatst zijn.
Waarom moet ik betalen voor mensen die kinderen hebben ?
Waarom moet ik betalen voor mensen die met het openbaar vervoer rijden ?
Waarom moet ik betalen voor zieke mensen ?
Waarom moet ik betalen voor mensen zonder werk ?
Kortom waarom moet ik betalen voor een ander ?
Wat denkt ge, dat er in Brussel een printer staat waar de regering geld mee print om dat allemaal te betalen ?
Egoïst !
J.
Ik heb er ook nog snel laten leggen vorig jaar, maar heb er niet om gevraagd om subsidies te krijgen. Mij leek het zelf ook eerder "leuk" de teller achteruit zien te gaan ipv's avonds 34 cent per kwh te betalen en er overdag als ik niet thuis ben 3 cent voor te krijgen.
Een groot deel van die 34 cent gaat naar de BTW, die weer gebruikt zal worden om sinterklaas te spelen... dus wees gerust fendtje, we betalen zelf ook mee aan onze subsidies.
Maar gelieve nooit meer ziek te worden, geen kinderen te krijgen, geen subsidies aan te vragen voor uw toekomstige panelen of andere verbouwingen, blablabla, want dat is niet zo normaal...
Waar je over moet klagen is het feit dat de eigenaars gemiddeld 3 cent krijgen per kWh en jij voor diezelfde energie 10x meer betaalt aan de leveranciers + distributeurs + taksen, dat terwijl ze er (bijna) geen kl*ten moeten voor doen.
-
pverstraeten
- Plus Member

- Berichten: 224
- Lid geworden op: 27 dec 2006, 09:10
- Uitgedeelde bedankjes: 7 keer
- Bedankt: 4 keer
Hoe zit het eigenlijk met de afrekening, Gaan de leveranciers nu een afrekening sturen vanaf de datum dat het in het BS is verschenen ?svermassen schreef:Volgens mij is dat al vorige week maandag al in het BS verschenen. Kan iemand dat bevestigen.Vaganzza schreef: Je moet minstens 15 werkdagen rekenen voor zo'n omschakeling en wil zelf de drukte voor zijn, ook al zou het mogelijk kunnen zijn dat het arrest nog niet gepubliceerd is tegen die datum.
Zelf ben ik an contract aan het wijzigen.
Het zijn peanuts voor de injectie, maar beetjes...
Want voor velen is er een periode voor het verschijnen in het BS waar je nog recht hebt op terugdraaien van de teller. Of niet ?
-
Vaganzza
- Elite Poster

- Berichten: 3489
- Lid geworden op: 04 jan 2013, 22:33
- Uitgedeelde bedankjes: 80 keer
- Bedankt: 261 keer
Ik had contact met mijn nieuwe energieleverancier en ze weten het zelf ook nog niet. Het is een gigantische logistieke operatie om al die mensen een eindafrekening te moeten sturen op dezelfde datum (bij wijze van spreke).
Internet & TV: Hey internet (150/15) + Base TV via Apple TV
GSM: Hey Mobile L 80GB
iPhone 17 256GB| Mac Mini (2020 M1 16GB 1TB SSD) | MacBook Air M4 13" (2025) | iPad Pro M4 (2024) 256GB | Apple TV 4K 2022 (2x) | Ubiquiti Unifi: USW-16-POE Gen 2, Cloud Key Plus Gen 2, 1x U6 Pro en 5x UAP-AC-PRO
GSM: Hey Mobile L 80GB
iPhone 17 256GB| Mac Mini (2020 M1 16GB 1TB SSD) | MacBook Air M4 13" (2025) | iPad Pro M4 (2024) 256GB | Apple TV 4K 2022 (2x) | Ubiquiti Unifi: USW-16-POE Gen 2, Cloud Key Plus Gen 2, 1x U6 Pro en 5x UAP-AC-PRO
- honda4life
- Moderator

- Berichten: 6193
- Lid geworden op: 03 jan 2010, 21:42
- Locatie: 127.0.0.1
- Uitgedeelde bedankjes: 213 keer
- Bedankt: 392 keer
Nee, het zal zijn vanaf de volgende eindafrekening na publicatie.pverstraeten schreef:Hoe zit het eigenlijk met de afrekening, Gaan de leveranciers nu een afrekening sturen vanaf de datum dat het in het BS is verschenen ?svermassen schreef:Volgens mij is dat al vorige week maandag al in het BS verschenen. Kan iemand dat bevestigen.Vaganzza schreef: Je moet minstens 15 werkdagen rekenen voor zo'n omschakeling en wil zelf de drukte voor zijn, ook al zou het mogelijk kunnen zijn dat het arrest nog niet gepubliceerd is tegen die datum.
Zelf ben ik an contract aan het wijzigen.
Het zijn peanuts voor de injectie, maar beetjes...
Want voor velen is er een periode voor het verschijnen in het BS waar je nog recht hebt op terugdraaien van de teller. Of niet ?
Vermoedelijk nog een overgangsperiode tussen publicatie en realisatie om de energieleveranciers de tijd te geven hun facturatie aan te passen.
✂ – – – – – – – – – – – – – – – – – – – – – – – – – – – – – – – – – – – – – – – – – – – – – – – – – – – – – – – – – – – – – – – – – – – – – – – – – – – – –
- Ratface
- Premium Member

- Berichten: 710
- Lid geworden op: 09 jan 2012, 13:45
- Uitgedeelde bedankjes: 83 keer
- Bedankt: 74 keer
Verschillende leveranciers zeggen verschillende dingen.... (Luminus spreekt van volgende 'normale' eindafrekening, MEGA spreekt van 'speciale' afrekening bij publicatie in het BSB).
Iemand die effectief uit correcte bron weet hoe het echt zal verlopen?
Iemand die effectief uit correcte bron weet hoe het echt zal verlopen?
- Joe de Mannen
- Elite Poster

- Berichten: 7203
- Lid geworden op: 22 feb 2005, 12:46
- Uitgedeelde bedankjes: 532 keer
- Bedankt: 698 keer
- Recent bedankt: 2 keer
Het kan ook gewoon verschillende lopen bij verschillende leveranciers, niet ?
J.
J.
Ik ben alleen verantwoordelijk voor mij eigen uitspraken, niet voor wat anderen ervan maken of aan toevoegen...
-
Matomatisch
- Plus Member

- Berichten: 169
- Lid geworden op: 03 nov 2020, 20:31
- Uitgedeelde bedankjes: 34 keer
- Bedankt: 20 keer
Volgende week komen ze bij ons zonnepanelen installeren.(gaat snel, nog geen twee weken na offerte).
Om de premie te kunnen krijgen staat bij de voorwaarden van Fluvius dat je dak of zolder vloer geïsoleerd moet zijn met een minimum waarde. Bij ons is de zoldervloer geïsoleerd door de vorige eigenaar. Geen bewijs van en geen idee wat de isolatiewaarde is.
Hoe moet ik dat nu gaan bewijzen? Gaat Fluvius willen langskomen?
Om de premie te kunnen krijgen staat bij de voorwaarden van Fluvius dat je dak of zolder vloer geïsoleerd moet zijn met een minimum waarde. Bij ons is de zoldervloer geïsoleerd door de vorige eigenaar. Geen bewijs van en geen idee wat de isolatiewaarde is.
Hoe moet ik dat nu gaan bewijzen? Gaat Fluvius willen langskomen?
-
Matomatisch
- Plus Member

- Berichten: 169
- Lid geworden op: 03 nov 2020, 20:31
- Uitgedeelde bedankjes: 34 keer
- Bedankt: 20 keer
Kan je vertellen waarom? Het staat er toch met een rede in zou ik denken?Block schreef:Nee, daar ga je geen probleem mee hebben.
Maar des te beter dat ik me er geen zorgen om moet maken
- Block
- Erelid

- Berichten: 2084
- Lid geworden op: 31 jul 2005, 01:08
- Uitgedeelde bedankjes: 211 keer
- Bedankt: 141 keer
Omdat isolatie waarde van bijvoorbeeld een afgewerkte zolderverdieping enorm moeilijk te bepalen is. Zelfs bij een EPC bepaling vragen ze of je de dikte en r waarde zelf weet.
Er is zeker een periode geweest dat het interessanter was om zonnepanelen te leggen tov isoleren. Daarom is die voorwaarde er rond 2010 bijgekomen.
Er is zeker een periode geweest dat het interessanter was om zonnepanelen te leggen tov isoleren. Daarom is die voorwaarde er rond 2010 bijgekomen.
SELECT * FROM users WHERE clue >0;
-
didi79
- Elite Poster

- Berichten: 1111
- Lid geworden op: 25 jun 2007, 17:19
- Locatie: 8930 Rekkem
- Uitgedeelde bedankjes: 124 keer
- Bedankt: 121 keer
Als de zolder als "niet verwarmde ruimte" beschouwd wordt, dan telt toch enkel de isolatie van de zoldervloer ?Block schreef:Omdat isolatie waarde van bijvoorbeeld een afgewerkte zolderverdieping enorm moeilijk te bepalen is. Zelfs bij een EPC bepaling vragen ze of je de dikte en r waarde zelf weet.
Als je materiaal en dikte weet, is dat wel uit te rekenen...
Maar mogelijk zal je het met een certificaat moeten aantonen, dat gaat lastiger zijn...
Zo worden de doe-het-zelvers opnieuw benadeeld, terwijl die mogelijk veel secuurder tewerk gaan bij de plaatsing van isolatie. Uiteraard, want 't is voor de eigen portemonnee.
-
Matomatisch
- Plus Member

- Berichten: 169
- Lid geworden op: 03 nov 2020, 20:31
- Uitgedeelde bedankjes: 34 keer
- Bedankt: 20 keer
Heb gebeld met Fluvius voor de zekerheid. Wanneer je de aanvraag voor de premie indient doe je dit op 'eer en geweten' dat je aan alle voorwaarden voldoet. Controle is mogelijk, en dan moet je kunnen bewijzen dat de isolatiewaarde voldoende is. Een foto van de dikte en soort materiaal is voldoende indien je het zelf gedaan hebt maar geen facturen hebt, of de vorige eigenaar in mijn geval.didi79 schreef:Als de zolder als "niet verwarmde ruimte" beschouwd wordt, dan telt toch enkel de isolatie van de zoldervloer ?Block schreef:Omdat isolatie waarde van bijvoorbeeld een afgewerkte zolderverdieping enorm moeilijk te bepalen is. Zelfs bij een EPC bepaling vragen ze of je de dikte en r waarde zelf weet.
Als je materiaal en dikte weet, is dat wel uit te rekenen...
Maar mogelijk zal je het met een certificaat moeten aantonen, dat gaat lastiger zijn...
Zo worden de doe-het-zelvers opnieuw benadeeld, terwijl die mogelijk veel secuurder tewerk gaan bij de plaatsing van isolatie. Uiteraard, want 't is voor de eigen portemonnee.
-
boulder
- Elite Poster

- Berichten: 6162
- Lid geworden op: 01 apr 2009, 09:37
- Uitgedeelde bedankjes: 280 keer
- Bedankt: 282 keer
- Recent bedankt: 1 keer
Je zou toch denken dat mijn reactie duidelijk was.fendtje schreef:Welkom in 2021 waar het ene voordeel door een ander wordt betaald en dat is wel normaal ?boulder schreef:Jfendtje schreef:Koken kost geld , belofte's zonder verantwoording te moeten afleggen.
En de rekening nadien is voor jan en alleman en dat vindt ge normaal zeker dat iemand uw voordeel mag ophoesten.
e reactie is totaal van de pot gerukt.
En dat is voor mij een ander debat dan de vraag of niet-ZP eigenaars moeten het gebruik van groene stroom door ZP-eigenaars subsidiëren.
Waarom moet ik als niet eigenaar van zonnepanelen mee betalen voor waar er wel geplaatst zijn.
Nog eens, het zijn 2 aparte zaken.
Het ene is dat je als Overheid geen zaken moet beloven die je niet kunt nakomen.
Het andere is dat de ene betaalt voor de subsidies die een andere krijgt.
Ik heb niet gezegd dat één van die 2 OK is, maar het is niet omdat je die herverdeling niet OK vindt, dat je het dan maar moet OK vinden dat de Overheid onhaalbare beloftes doet.
En neen, ik heb zelf geen zonnepanelen, dus uw beschuldiging dat ik van het systeem slaat nergens op.
Hoe onfeilbaarder de god, hoe langer de tenen...
-
Jack Daniels
- Elite Poster

- Berichten: 8028
- Lid geworden op: 06 jul 2008, 13:51
- Locatie: Dendermonde
- Uitgedeelde bedankjes: 384 keer
- Bedankt: 740 keer
Weliswaar een betalend artikel maar de titel zegt genoeg
Energieleveranciers verdienen flink aan de stroom van uw zonnepanelen
https://www.hln.be/dossier-exclusief-vo ... ~a4285798/
Energieleveranciers verdienen flink aan de stroom van uw zonnepanelen
https://www.hln.be/dossier-exclusief-vo ... ~a4285798/
MacMini M1 - MacMini M2 - Fritz!Box 7590 AX + OVH VoIP
12x Sunpower 318W zonnepanelen
14x Sunpower 425W zonnepanelen
Huawei Luna2000 batterij 10kW
12x Sunpower 318W zonnepanelen
14x Sunpower 425W zonnepanelen
Huawei Luna2000 batterij 10kW
- heist_175
- Moderator

- Berichten: 16782
- Lid geworden op: 07 okt 2010, 09:35
- Locatie: Kempen
- Uitgedeelde bedankjes: 524 keer
- Bedankt: 1234 keer
- Recent bedankt: 6 keer
Frank Deboosere heeft een website met daarop een overzicht van geproduceerde kWh's van zijn PV gedurende de laatste 10-11 jaar.
https://www.frankdeboosere.be/zonnepane ... en2019.php
Ik zou die opbrengst per dag in een CSV, TXT, XLS, ... bestand willen, zodat ik ons verbruik kan mappen tegen die opwekking om zo zelfverbruik etc te simuleren.
Iemand enig idee hoe ik dat kan doen, of iemand die een andere bron heeft met data?
Handig om de data te interpreteren:
- kWp van de installatie
- helling van de panelen
- oriëntering tov zon
- optioneel: GPS coordinaten
https://www.frankdeboosere.be/zonnepane ... en2019.php
Ik zou die opbrengst per dag in een CSV, TXT, XLS, ... bestand willen, zodat ik ons verbruik kan mappen tegen die opwekking om zo zelfverbruik etc te simuleren.
Iemand enig idee hoe ik dat kan doen, of iemand die een andere bron heeft met data?
Handig om de data te interpreteren:
- kWp van de installatie
- helling van de panelen
- oriëntering tov zon
- optioneel: GPS coordinaten
-
MarkDM
- Elite Poster

- Berichten: 2003
- Lid geworden op: 25 sep 2007, 20:14
- Locatie: Berlare (O-Vl)
- Uitgedeelde bedankjes: 43 keer
- Bedankt: 140 keer
Gisteren 12/2/2021 stond er een artikel in De Tijd over Yuso. Dit bedrijf koopt en verkoopt electriciteit aan uurtarief.
Tot nu toe konden dat alleen grote bedrijven doen aan groothandelstarieven.
Yuso zou het ook doen voor KMO's, dus als je een BTW-nr hebt.
https://yuso.be/injectie/
Voor injectie staat er een voorbeeldtarief, voor levering niet, maar dat zouden gelijkaardige prijzen zijn.
In dat geval koken we beter op gas want rond 18u is het het zeer duur !
Tot nu toe konden dat alleen grote bedrijven doen aan groothandelstarieven.
Yuso zou het ook doen voor KMO's, dus als je een BTW-nr hebt.
https://yuso.be/injectie/
Voor injectie staat er een voorbeeldtarief, voor levering niet, maar dat zouden gelijkaardige prijzen zijn.
In dat geval koken we beter op gas want rond 18u is het het zeer duur !
Voip: Edpnet/Voiptiger met Linksys SPA3102
Internet: Edpnet Vdsl XL met Fritzbox 7360
TV: Telenet CI+/Digicorder en Astra op Xtrend met Open-Pli
Internet: Edpnet Vdsl XL met Fritzbox 7360
TV: Telenet CI+/Digicorder en Astra op Xtrend met Open-Pli
-
dejean
- Pro Member

- Berichten: 417
- Lid geworden op: 25 jan 2006, 22:23
- Locatie: Kapelle op den Bos
- Uitgedeelde bedankjes: 32 keer
- Bedankt: 12 keer
Ik vermoed dat op gas verwarmen, koken en en sanitair een pak goedkoper is dan met elektriciteit, zelfs met warmtepomp.MarkDM schreef: In dat geval koken we beter op gas want rond 18u is het het zeer duur !
Maar, ik vrees dat de lage prijs van gas niet blijft duren. Volgend jaar verwacht ik een stijging van de gasprijzen en daling elektriciteit.
Onze huidige regering zal gebruik van fossiele brandstoffen sterk ontmoedigen.
- honda4life
- Moderator

- Berichten: 6193
- Lid geworden op: 03 jan 2010, 21:42
- Locatie: 127.0.0.1
- Uitgedeelde bedankjes: 213 keer
- Bedankt: 392 keer
https://www.hln.be/binnenland/zonnepane ... ~a51caa85/
Tot 2025 uitstel te vragen.
Wie weer dik op z'n kin kan kloppen zijn diegenen met reeds een digitale meter...
Bizar!
Tot 2025 uitstel te vragen.
Wie weer dik op z'n kin kan kloppen zijn diegenen met reeds een digitale meter...
Bizar!
✂ – – – – – – – – – – – – – – – – – – – – – – – – – – – – – – – – – – – – – – – – – – – – – – – – – – – – – – – – – – – – – – – – – – – – – – – – – – – – –
-
woutervh
- Elite Poster

- Berichten: 2861
- Lid geworden op: 09 mei 2007, 11:44
- Uitgedeelde bedankjes: 18 keer
- Bedankt: 219 keer
- Recent bedankt: 1 keer
Verdeel en heers voor gevorderden.
Sla een grote groep zoveel mogelijk uit elkaar. Eerst premies waar een deel al eieren voor zijn geld kiest (= degene die al jaren opbrengst gehad hebben geven het klagen op), uitrol digitale teller pauzeren (degene met een analoge teller stoppen met klagen en gaan 5 jaar de kat uit de boom kijken -> volgende regering), rest nog degene die recent panelen gelegd hebben en reeds een digitale teller hebben, maar daar gaan we een thuisbatterij pushen. En een echte gedegen oplossing is niet meer mogelijk want zou niet eerlijk zijn tov 'kies een bovenstaande groep'.
En intussen blijft men mopjes maken over Bart Tommelein zijn haar...
Sla een grote groep zoveel mogelijk uit elkaar. Eerst premies waar een deel al eieren voor zijn geld kiest (= degene die al jaren opbrengst gehad hebben geven het klagen op), uitrol digitale teller pauzeren (degene met een analoge teller stoppen met klagen en gaan 5 jaar de kat uit de boom kijken -> volgende regering), rest nog degene die recent panelen gelegd hebben en reeds een digitale teller hebben, maar daar gaan we een thuisbatterij pushen. En een echte gedegen oplossing is niet meer mogelijk want zou niet eerlijk zijn tov 'kies een bovenstaande groep'.
En intussen blijft men mopjes maken over Bart Tommelein zijn haar...
-
8balljunkie
- Pro Member

- Berichten: 372
- Lid geworden op: 30 mei 2012, 10:31
- Uitgedeelde bedankjes: 29 keer
- Bedankt: 30 keer
Dat uitstel is nodig want er is niet genoeg geld om iedereen een premie te betalen.honda4life schreef:https://www.hln.be/binnenland/zonnepane ... ~a51caa85/
Tot 2025 uitstel te vragen.
Wie weer dik op z'n kin kan kloppen zijn diegenen met reeds een digitale meter...
Bizar!
- honda4life
- Moderator

- Berichten: 6193
- Lid geworden op: 03 jan 2010, 21:42
- Locatie: 127.0.0.1
- Uitgedeelde bedankjes: 213 keer
- Bedankt: 392 keer
Maar... zou de premie naar beneden gaan voor diegenen die langer genieten van een terugdraaiende teller?8balljunkie schreef:Dat uitstel is nodig want er is niet genoeg geld om iedereen een premie te betalen.honda4life schreef:https://www.hln.be/binnenland/zonnepane ... ~a51caa85/
Tot 2025 uitstel te vragen.
Wie weer dik op z'n kin kan kloppen zijn diegenen met reeds een digitale meter...
Bizar!
Zoals ik zie blijft de terugdraaiende teller nog steeds voordeliger.
Als dit voor de particulier financieel interessanter is, betaalt iemand anders toch ook voor deze regeling en véél meer dan de subsidie lijkt me.
✂ – – – – – – – – – – – – – – – – – – – – – – – – – – – – – – – – – – – – – – – – – – – – – – – – – – – – – – – – – – – – – – – – – – – – – – – – – – – – –
